Grafana
Grafana简介
grafana简介
Grafana是适用于所有指标的分析平台,允许用户查询、可视化、提醒和理解指标。
另外一种定义
Grafana是一款开源的、功能丰富的支持Graphite、Elasticsearch、OpenTSDB、Prometheus和InfluxDB等数据源的指标仪表板和图形编辑器。
官网:https://grafana.com/
Github:https://github.com/grafana/grafana
Grafana使用(基础)
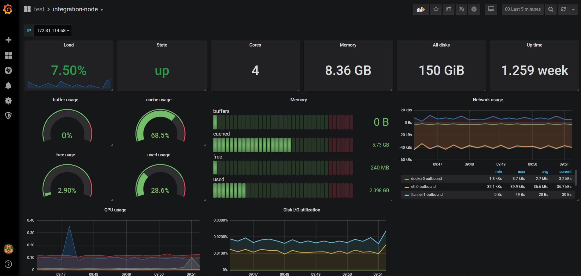
Grafana的使用主要围绕Dashboard(仪表板),如图所示:

仪表板由一组面板(panel)组织排列的视图
- 支持动态选择可视化数据,如图中左上角的IP下拉选,该功能是由变量实现
- 支持新增面板、收藏、分享、保存修改、设置、时间选择,如图中右上角展示
panel(面板)
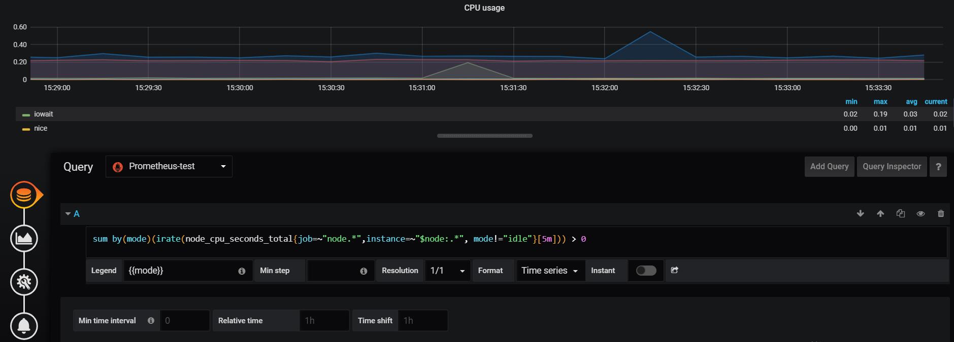
Queries (查询)

查询界面支持选择数据源、查询编辑器以及查询条件,并且支持多条查询;
Lengend 在图表下方表格展示指标中标签的值。例如:填写**将替换为指标标签中hostname**对应的标签值;
Min step 面板的数据间隔步长,注意,时间范围选择(右上角)会变成该间距的倍数。例如:面板数据时间间隔设置为1m;(可用鼠标放在图线上看数据时间间隔)
Resolution 控制采样点,降低采样点可以加快速度;
Format 在表格、时间序列或热图之间切换;
Instant 即时,对于某些面板可以展示历史数据,也可以只展示当前数据,勾选则表示即时;
Link to Graph in Prometheus 重定向到Prometheus Web页面;
由于可以有多个表达式查询,下面三个是用于全局控制多条查询语句的时间
Min time interval 最小时间间隔,建议设置为采集频率;可以在表达式中使用
$__interval和$__interval_ms两个变量;Relative time 相对时间,面板展示最近多长时间;
Time shift 时间偏移,面板展示到现在之前一段时间,例如:1h之前;
Visualization(可视化)
可视化支持许多类型的面板:Graph、Singlestat、Table、Heatmap、Alert list、Dashboard list、Text等,且支持从社区下载其他类型面板插件,例如饼图、世界地图等;
Graph
Graph常用来展示多条数据的折线图、条形图,相关配置参考官网

Draw Modes:支持三种方式画图:Bars(条形图)、lines(折线图)、Points(点图);
Model Options:对图形的一些配置选项:Fill (图形填充颜色深度)、Line Width(线的宽度)、Staircase(将折线图转换为梯状);
Hover tooltip:鼠标停放提示,Mode支持:All series(鼠标停放在线上时展示所有线的数据)、Single(鼠标停放在线上时展示该条线的数据)、Sort order支持None、Increasing、Decreasing,来排序展示;
Stacking & Null value:Stack,一条线放在另一条线上面展示;Null value: 当数据丢失时可以选择进行弥补,例如connected连接前后线,null as zero将丢失数据设置为空;

Left Y / Right Y:
在左侧Y轴和右侧Y轴可以使用自定义的:
- 单位 - Y值的显示单位;
- 比例 - 用于Y值的比例,线性或对数;(默认线性)
- Y-Min - 最小Y值;(默认自动)
- Y-Max - 最大Y值;(默认自动)
- 小数 - 控制Y值显示的小数位数;(默认为自动)
- 标签 - Y轴标签;(默认为“”)
X-Axis :x轴,Mode支持:Time,x轴以时间维度展示;Series根据自定义分组条形图展示;Histogram根据值分布统计以条形图展示;
Y-Axes:Y轴 (暂无需求)

Options:As Table以表格展示下面Values勾选的值;To the right在图的右边展示表;
Values: 历史所有值的最小值、最大值、平均值、当前值、总计值;小数位数;
Hide series:对于一些特定值使用空值或零值隐藏;(
暂无需求)

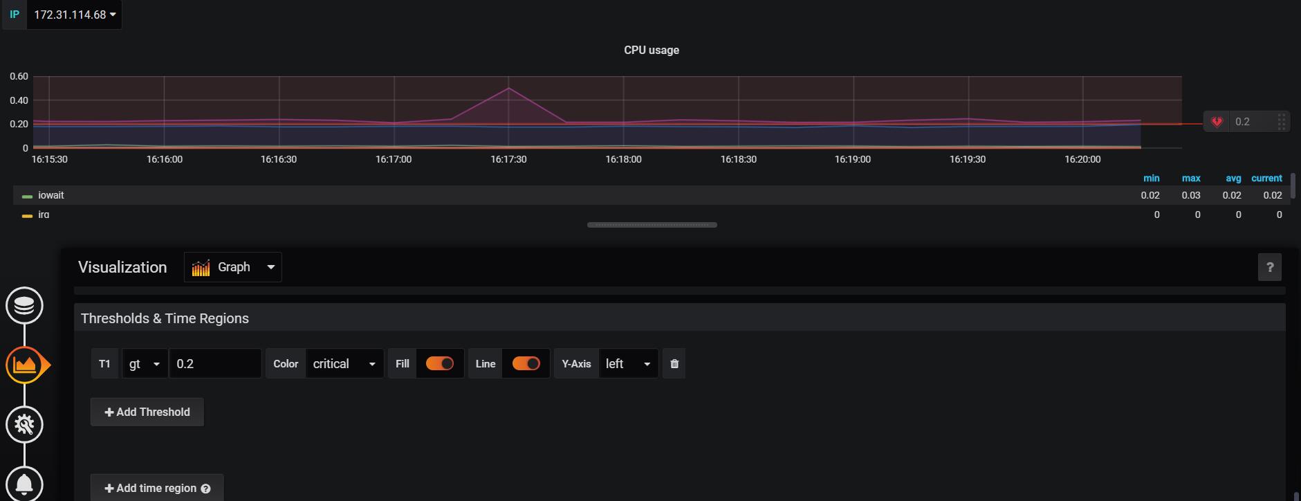
- Thresholds & Time Regions 可以增加阈值,例如值gt(大于)0.2的时候显示告警;可以突出显示某段时间,例如周一到周五;
Singlestat
Singlestat常用来展示单一数据统计数据,可设置最大值、最小值、平均值、总和值,另外提供数字到文本的转换,例如机器节点状况指标up,值1代表机器正常运行,值0代表机器挂掉;相关配置参考官网
Table
Table支持时间序列的多种模式,以时间序列为顺序展示指标数据;相关配置参考官网
Heatmap
Heatmap常用来展示数据的分布,例如耗时分布情况,相关配置参考官网
Alert list
Alert list 用于展示仪表板警报信息,暂无需求,相关配置参考官网
Dashboard list
Dashboard list支持指向其他仪表板的动态链接。该列表可以配置为使用加星标的仪表板。相关配置参考官网
Text
Text支持为仪表板制作信息和说明面板,支持三种模式:markdown、HTML、text。相关配置参考官网
General
Title:标题,仪表板的名称Transparent:透明,面板是否透明展示;Description:描述
Repeating
根据模板变量的值动态创建新面板,可以使用该功能;例如:想为每个产品创建同一个面板分别展示,可以选择产品这个变量;
Drilldown Links
支持添加动态链接到其他仪表板或外部URL;
Alert
暂无需求
Settings(设置)

General
一般性设置
Name:仪表板名称Description:描述Tags:标签,用于主页面搜素Folder:文件夹,用于管理仪表板Editable:是否可编辑
Time Options
Timezone:时间区域,本地浏览器时间还是UTCAuto-refresh:自动刷新时间Now delay now-:例如填写1m,表示忽略最近一分钟的指标数据,因为可能最近一分钟的指标不完整Hide time picker:是否隐藏时间选择器
Panel Options
Graph Tooltip:图形工具提示暂无需求
Annotations(注释)
可以在图标上标记,描述事件
使用方法:选择面板—>按住CTRL或CMD+单击/选择—>填写

可以用于记录异常情况,稍后进行排查分析
在设置页面可以设置Annotations的颜色,这样在面板上可以很清楚的发现。
Variables(变量)
变量是值得占位符
目的:变量使得仪表板具有更多交互式和动态,变量显示为仪表板顶部的下拉选择框,通过这些下拉菜单,可以轻松更改仪表板中显示的数据。
使用范围:可以在指标查询和面板标题中使用变量;
Example:如下图红线框所示,可以根据变量IP动态选择展示各个机器的指标数据

变量引用(基础):
$varname示例:apps.frontend.$server.requests.count、node_load1{instance=~"$node"}[[varname]]示例:apps.frontend.[[server]].requests.count
第一种方式比较容易读写,但不允许在单词中间使用变量,但第二种写法可以例如my.server[[serverNumber]].count
变量引用(高级):
对于多值引用,尤其是选择
All选项时,不同的数据源对于多值的拼接是不同的。例如,MySql数据源的默认值是将多个值连接为逗号分隔的引号:'server01','server02'。在某些情况下,可能希望使用逗号分隔的字符串而不带引号:server01,server02。现在可以使用高级格式化选项。
形式:${var_name:option}详情参考官网
添加变量:点击仪表板设置按钮—>Variable—>new

General
Name:名称,变量的名称,是度量标准查询中引用变量使用的名称。必须唯一,不包含空格;Lable:标签,此变量的下拉列表左边的名称;Type:类型,定义变量的类型;一般选择Query; 详情查看官网Hide:隐藏,隐藏下拉选择框的选项;例如选择Lable,则下拉选择框的左边标签不再显示;选择Variable,整个下拉选择框不再显示;
Query Options
Data Source:数据源Query:特定的查询表达式,不同的数据源用不同的表达式,详情参考官网。对于Prometheus一般使用labe_values(metric,label)表示返回指定metric中的label值Regex:正则表达式,例如该列的值是以["en-US"],可以使用正则表达式/\[\"(.*)\"\]/提取到en-US;Sort:排序,在下拉列表中定义选项的排序顺序;Refresh:刷新,控制何时更新变量选项列表;
Selection Options
Multi-value:多值,如果启用,该变量将支持同时选择多个选项;Include All option:包含 All 选项,如果启用,支持勾选所有选项;对于一些正则表达式需要转换的需注意,所有的下拉选择以|进行合并;Custom all value:(Include All option选项启用的情况下出现该选项),由于All选项会使得数据特别长,影响性能。例如当前变量是语种,比较多,比较关注的是中文和英文,可以在此填写中文|英文;
Value groups/tags (Experimental feature)
暂无需求
Preview of Values
预览下拉选择的值
Links(链接)
暂无需求
Versions(版本)
版本可以看到对仪表板历史操作的版本,可以很方便的回退到某个版本,或者比较两个版本的差别
Permissions (权限)
可以对某个用户或某个团队设置该仪表板的权限
JSON Model
JSON模型是定义仪表板的数据结构。包括设置,面板设置和布局,查询等
Dashboards(各个仪表板)
提供统一的视图管理仪表板、组织仪表板、播放仪表板、共享仪表板
Manage(管理)

功能:
- 创建仪表板
- 创建文件夹
- 将仪表板移动到文件夹中
- 删除多个仪表板
- 导航到文件夹页面(设置文件夹和仪表板的权限)
文件夹
文件夹是一种组织和分组仪表板的方法
Playlists(播放列表)
播放列表是一种特殊类型的仪表板,可通过仪表板列表进行旋转。播放列表可以是构建态势感知的好方法,非常适合大屏幕展示。


支持将仪表板加入到播放列表,且支持播放顺序和播放间隔;
Snapshots(快照)
快照可以提供一种即时方式共享交互式仪表板,我们只需复制URL即可访问仪表板;具体快照设置是在每个仪表板中设置,例如设置过期时间等;

Grafana管理(高级)

Configuration(配置)
Data Source(数据源)
grafana为每个数据源提供一个特定的查询编辑器,每个数据源的查询语言和功能不同。
支持的数据源:Graphite、Elasticsearch、 OpenTSDB、Prometheus、InfluxDB等

这里以Prometheus设置为例:

配置项目说明:
Name:数据源名称,右边default用于是否设置为默认,如果开启,则在面板查询中首先会选择该数据源;
HTTP相关:
URL:Prometheus的URL地址,Prometheus在9090端口提供web方式查询Access:如何访问数据源,分为两种:Server和Browser,Server会经过grafana服务端访问数据源,Browser会直接访问数据源;Whitelisted Cookies:Grafana按名称指定应转发到数据源的cookie。
Auth相关:
Basic Auth:勾选后会让填写用户名和密码;TLS Client Auth:勾选后让填写证书和密钥;Skip TLS Verify:跳过TLS验证;Forward OAuth Identity:将用户的上游OAuth标识转发给数据源(它们的访问令牌被传递);With Credentials:是否应使用跨站点请求发送cookie或auth标头等凭据;With CA Cert:需要验证自签名TLS证书;
其他配置:
Scrape interval:采集间隔,默认是Prometheus配置的全局采集间隔;Query timeout:查询超时时间;HTTP Method:Prometheus >=v2.1.0才支持POST;
User (用户)
用户权限管理
用户角色分为三种:Admin Role、Editor Role、Viewer Role,其中:
Admin Role:管理员角色可以做一切范围的组织,例如:
- 添加和编辑数据源;
- 添加和编辑组织用户和团队;
- 配置App插件并色湖之组织设置;
Editor Role:编辑者角色
- 可以创建和修改仪表板和警报规则;
- 无法创建或编辑数据源,也无法邀请新用户;
Viewer Role:查看者角色
- 查看仪表板
- 无法创建或编辑仪表板或数据源
Teams(团队)
可以建立多个团队,例如开发团队、测试团队、运维团队,每个团队可以使用不同的UI主题等配置
Plugins(插件)
提供许多可视化插件,帮助用户展示指标数据,理解指标数据
Preferences(首选项)
设置组织名、UI主题、首页仪表板、时区等
API keys
可提供给其他应用程序的仅查看API访问。
Server Admin(服务管理)

Users(用户)
是用于用户管理,支持新增用户,修改用户,删除用户;

修改用户可以更改账户密码等等,最主要是修改用户角色权限,如:Admin、Editor、Viewer(参考2.1.2节);同时所属组织,一个用户可以加入多个组织;
Orgs(组织)
用于组织的管理,支持新增组织、修改组织、删除组织


编辑组织可以修改组织名称、管理当前组织内用户角色权限等信息;
用户和组织是多对多的关系
Settings(设置)
这里是一些系统设置,保存在grafana.ini或custom.ini中定义,或在环境变量中定义;

维护人员需详细了解
暂无需求
Stats(状态)
查看一些统计信息,例如总的用户数,活跃的用户数等

维护人员需了解
